Oracle Database Observability: OSCP, Prometheus & Grafana

L.Audent 142 views
Oracle Database Observability: OSCP, Prometheus & Grafana

Oracle Database Observability: OSCP, Prometheus & Grafana

Hey guys! Let’s dive into something super cool today: Oracle Database observability . We’re talking about how to keep a super close eye on your Oracle databases, making sure everything runs smoothly and you can spot problems before they blow up. We’ll be using some awesome tools – OSCP , Prometheus , and Grafana – along with a helpful component called SESC . Think of it as building a super-powered monitoring system, giving you deep insights and letting you sleep soundly knowing your data is safe and sound.

Setting the Stage: Why Observability Matters for Oracle Databases

Alright, let’s get real. Why is this whole observability thing such a big deal, especially for Oracle databases? Well, your Oracle database is likely the heart of your operation, housing critical data and running the applications your business depends on. Any downtime or performance issues can be a disaster, costing you time, money, and maybe even your reputation. Observability helps you prevent these issues by providing a clear picture of what’s happening inside your database in real-time. It’s like having a team of super-powered detectives constantly watching for clues.

Here’s the breakdown of why observability is essential:

  • Early Problem Detection: You can catch problems way before they affect users or cause outages. Imagine seeing a slow query creeping up – you can investigate and fix it before it becomes a major bottleneck.
  • Performance Optimization: Observability tools give you data on performance, allowing you to fine-tune your database and make it run faster. This means happier users and more efficient resource usage.
  • Faster Troubleshooting: When things go wrong, you need to know what happened yesterday . Observability provides the data and insights to quickly identify the root cause of issues, reducing downtime and getting things back on track.
  • Capacity Planning: Understand resource usage trends to predict when you’ll need more capacity. This helps avoid performance degradation due to insufficient resources.
  • Security: Monitoring database activity helps you detect and respond to security threats, protecting your sensitive data.

Basically, observability is your secret weapon. It empowers you to be proactive, not reactive, when managing your Oracle databases. That proactive stance can save you from a world of headaches and helps you keep everything running smoothly. Now, let’s explore the tools that will make all this possible.

The Dream Team: OSCP, Prometheus, Grafana, and SESC

We’re building a comprehensive monitoring solution using four main components:

  • OSCP (Oracle Server Control Protocol): This will be our foundation, and acts like a bridge. It gathers crucial database metrics from your Oracle database. Think of it as the data collector, fetching all the relevant information about your database’s performance and health. This includes things like CPU usage, memory consumption, disk I/O, and the status of various database processes.
  • Prometheus: A powerful open-source monitoring system. It stores the metrics that OSCP collects. Prometheus then enables you to visualize your data through its user-friendly interface. It excels at storing time-series data, making it perfect for tracking trends and spotting anomalies over time.
  • Grafana: A stunning data visualization and dashboarding tool. Grafana connects to Prometheus and presents the data in beautiful, interactive dashboards. You can create custom dashboards to show exactly the metrics you care about, in the format that makes the most sense to you. This is where you get the ‘at-a-glance’ view of your database’s health.
  • SESC (Simple Event Stream Connector): This component works in the background, smoothly connecting your Oracle database with the other tools in our observability stack. It handles the communication between the Oracle database, OSCP, Prometheus, and Grafana. SESC ensures that all the data flows seamlessly, without you having to worry about complex configurations. Think of it as the glue that holds everything together.

These tools work in concert, providing a full-stack observability solution for your Oracle database. We’re talking about a unified view of your database health, performance, and security.

Step-by-Step Guide: Setting Up Your Oracle Database Observability

Alright, buckle up, because we’re going to walk through the general steps for setting up this system. Bear in mind that specifics might depend on your environment and the exact versions of the tools you’re using. However, these steps will give you a solid foundation:

  1. Installing OSCP: You’ll need to download and install OSCP on a server that can connect to your Oracle database. Follow the official documentation for the latest installation instructions. Make sure that the server has network access to your database.
  2. Configuring OSCP: Configure OSCP to connect to your Oracle database. This will involve providing the database connection details, like the hostname, port, database name, and credentials. You may need to adjust connection parameters, such as the number of concurrent database connections, depending on your system’s resources.
  3. Installing Prometheus: Prometheus is your time-series database. Download and install Prometheus on a server, either the same one as OSCP or a separate one, which is recommended for larger setups. During installation, configure Prometheus to scrape metrics from the OSCP endpoint. This often involves specifying the URL where OSCP exposes its metrics, usually through a dedicated port. Prometheus will then pull data regularly from OSCP.
  4. Installing Grafana: Install Grafana on a server. Similar to Prometheus, this can be on the same server, or a separate dedicated one. Add Prometheus as a data source in Grafana. This will let Grafana query Prometheus for your database metrics. The Grafana setup also includes creating dashboards, which we’ll address in the next section.
  5. Setting up SESC: SESC ensures that all the data flows correctly between OSCP and the other tools. It will need to be configured so it knows how to communicate with OSCP, Prometheus, and Grafana. The specifics of SESC setup vary depending on the chosen implementation.
  6. Configuring Oracle Database: You might need to configure your Oracle database to allow external connections and ensure that the necessary data is accessible to OSCP. This may involve setting up user accounts and granting permissions, ensuring that OSCP has access to read the performance data it needs.
  7. Testing and Validation: Once everything is set up, test the system. Verify that Prometheus is collecting the metrics and that you can view them in Grafana. Check that the graphs and dashboards are displaying the correct information. The overall goal is to make sure your data is being recorded and displayed.

Building Awesome Dashboards in Grafana

Okay, so you’ve got your data flowing into Grafana. Now comes the fun part: creating dashboards that give you real insights. Grafana is incredibly flexible, allowing you to visualize your data in all sorts of ways. Here’s a look at what you can build:

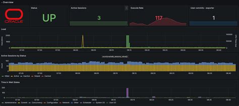
  • CPU Utilization: A time-series graph showing CPU usage on your database server. This helps you identify periods of high load that may be impacting performance.
  • Memory Usage: Graphs showing memory consumption, including SGA, PGA, and other memory pools. This helps spot potential memory leaks or insufficient memory allocation.
  • Disk I/O: Visualizations of disk read and write activity. Identify bottlenecks related to disk performance that slow down database operations.
  • Database Sessions: Graphs tracking the number of active database sessions. This will give you insights into user activity and potential performance impacts caused by too many concurrent sessions.
  • Top SQL Queries: A dashboard showing the most resource-intensive SQL queries. This is an awesome way to identify queries that need optimization.
  • Wait Events: Visualizations of wait events, such as “db file sequential read” or “log file sync.” These events indicate where the database is spending its time, helping you pinpoint performance issues.
  • Alerting Rules: Create alerts in Grafana to notify you when certain thresholds are crossed. You can set alerts for things like high CPU usage, slow query times, or low free disk space. Set thresholds that trigger alerts based on critical metrics to proactively address potential problems.

When creating dashboards, keep the following in mind:

  • Clarity: Make your dashboards easy to understand at a glance. Use clear labels and meaningful visualizations.
  • Relevance: Focus on metrics that are important to your database’s performance and health.
  • Context: Provide context by including annotations and descriptions.
  • Organization: Group related metrics together for easy navigation. Use panels and rows to organize your information effectively.

Advanced Tips and Best Practices

Let’s level up your observability game with some advanced tips and best practices:

  • Custom Metrics: In addition to the standard metrics provided by OSCP, consider creating custom metrics that are specific to your environment and application. For example, you can track the number of transactions per second or the number of errors generated by your application.
  • Alerting and Notifications: Set up robust alerting rules that notify you of critical issues. Use tools like Slack, email, or PagerDuty to get notified in real-time. Make sure your notification channels are reliable and accessible.
  • Historical Data: Store historical data in Prometheus to track trends and identify patterns over time. Consider how long you need to retain data based on your requirements for trend analysis and troubleshooting.
  • Security: Secure your Prometheus and Grafana instances. Use authentication and authorization to control who can access your monitoring data. Protect the endpoints where OSCP exposes its metrics.
  • Regular Review: Regularly review your dashboards and alerting rules to ensure they are still relevant and effective. Adapt them as your environment and application evolve.
  • Integration with Other Tools: Integrate your observability setup with other tools in your stack. For example, you can integrate Grafana with your log management system to get a holistic view of your system’s health.
  • Automation: Automate as much of the setup and configuration as possible. Use tools like Ansible or Terraform to manage your infrastructure and ensure consistency.
  • Testing and Validation: Regularly test your monitoring setup to make sure that everything is working as expected. Simulate different scenarios to test your alerting rules and ensure that you get notified of critical issues.

Conclusion: Your Path to Database Mastery

So there you have it, guys. By implementing OSCP, Prometheus, Grafana, and SESC, you can build a powerful observability solution for your Oracle database. This will help you proactively manage performance, troubleshoot issues, and ensure the reliability and availability of your critical data. It’s a journey, not a destination. There’s always more to learn and optimize. The effort you invest in observability will pay off in a big way. You’ll gain valuable insights, reduce downtime, and ultimately, have greater control over your database environment. Happy monitoring!