Mastering Server Status Monitoring With Grafana
Mastering Server Status Monitoring with Grafana
Hey there, fellow tech enthusiasts and system administrators! Let’s chat about something super important for anyone running a digital service: server status monitoring . In today’s fast-paced world, knowing the health and performance of your servers isn’t just a nice-to-have; it’s absolutely crucial for maintaining uptime, ensuring a smooth user experience, and preventing those dreaded late-night emergency calls. And when it comes to keeping a watchful eye on your infrastructure, Grafana stands out as an incredibly powerful, flexible, and downright beautiful tool. This article is your ultimate guide to leveraging Grafana for robust server status monitoring , helping you transform raw data into actionable insights and stay ahead of potential issues. We’ll dive deep into setting up data sources, crafting insightful dashboards, understanding key metrics, and even configuring alerts, all while keeping things casual and friendly. So, buckle up, guys, because we’re about to make your server monitoring journey a whole lot easier and more effective!
Table of Contents
- Introduction to Server Monitoring and Grafana
- Setting Up Your Data Sources for Server Status
- Creating Your First Grafana Dashboard for Server Health
- Deep Dive into Key Server Metrics
- CPU Utilization
- Memory Usage
- Disk I/O and Free Space
- Network Performance
- Advanced Grafana Features for Server Status Monitoring
- Alerting and Notifications
- Templating and Variables
- Annotations and History
- Best Practices for Effective Server Monitoring
- Conclusion
Introduction to Server Monitoring and Grafana
When we talk about server status monitoring , what we’re really getting at is having a crystal-clear picture of what’s happening under the hood of your digital operations. Think of it like a car’s dashboard: you wouldn’t drive without knowing your fuel level, speed, or engine temperature, right? Similarly, for your servers, you need to constantly be aware of metrics like CPU usage, memory consumption, disk I/O, network traffic, and much more. Without effective server status monitoring , you’re essentially driving blind. A sudden spike in CPU, a rapidly filling disk, or an unexpected drop in network throughput can all indicate a brewing problem that, if left unattended, could lead to performance degradation, outages, and a very unhappy user base. This isn’t just about reacting to problems; it’s about being proactive , spotting trends, and optimizing your resources before they become critical issues. Good monitoring empowers you to identify bottlenecks, capacity plan for future growth, and troubleshoot incidents much faster, significantly reducing downtime and saving you a ton of stress. It’s truly a cornerstone of reliable IT operations, guys. You want to know what’s going on before your users tell you something’s broken, right?
Now, enter Grafana . If you’re not already familiar, Grafana is an open-source platform for monitoring and observability that lets you query, visualize, alert on, and understand your metrics no matter where they are stored. It’s incredibly versatile, supporting a vast array of data sources, from popular time-series databases like Prometheus and InfluxDB to cloud monitoring services like AWS CloudWatch and Google Cloud Monitoring, and even traditional SQL databases. What makes Grafana so compelling for server status monitoring is its ability to take all that raw, often overwhelming, data and present it in highly customizable, intuitive, and visually appealing dashboards. You can create different panels for different metrics, combine them into comprehensive views, and even share them with your team. It’s not just about pretty graphs; it’s about making complex data understandable at a glance, allowing you to quickly pinpoint issues and make informed decisions. Its extensibility, vibrant community, and constant development mean that Grafana is always evolving, offering new features and integrations to enhance your monitoring capabilities. For monitoring server status , Grafana acts as your central command center, pulling data from various agents and databases, giving you a unified, real-time view of your entire infrastructure. It transforms the daunting task of sifting through logs and raw metrics into an engaging, interactive experience, helping you keep your servers running smoothly and efficiently. We’re going to walk through how to harness this power to check server status effectively, ensuring your systems are always performing at their peak. Seriously, once you get the hang of it, you’ll wonder how you ever managed without it. It’s a game-changer for anyone serious about infrastructure reliability.
Setting Up Your Data Sources for Server Status
Alright, guys, before we can start building those snazzy dashboards to check server status and visualize everything, we first need to tell Grafana where to get its data . This is where data sources come into play. Think of data sources as the bridges connecting Grafana to the treasure chests of information about your servers. Without a properly configured data source, Grafana is just an empty canvas. The beauty of Grafana, as we mentioned, is its incredible flexibility with various data sources. For server status monitoring , some of the most popular and effective choices include Prometheus, InfluxDB, and even simple log files parsed through tools like Loki. Each has its strengths, but they all serve the same ultimate goal: getting your server’s vital signs into Grafana. For instance, Prometheus is an open-source monitoring system that collects metrics from configured targets at given intervals, evaluates rule expressions, displays the results, and can trigger alerts if some condition is observed to be true. It’s often paired with Node Exporter , a lightweight agent that runs on your Linux servers and exposes hardware and OS metrics (like CPU, memory, disk, network) in a format Prometheus can scrape. This combo is incredibly powerful for detailed server status checks .
To set up a data source, let’s take Prometheus as a prime example, as it’s a go-to for many folks monitoring their infrastructure. First, you’ll need to have Prometheus installed and configured to scrape metrics from your servers (via Node Exporter or similar agents). Once Prometheus is collecting data, head over to your Grafana instance. On the left-hand navigation panel, you’ll see a gear icon or a ‘Configuration’ option. Click on it, then select ‘Data Sources’. Here, you’ll click ‘Add data source’. You’ll be presented with a long list of supported data sources. Search for and select ‘Prometheus’. Now, you’ll need to configure the connection details. The most critical setting here is the ‘URL’ field. This should be the address where your Prometheus server is running (e.g.,
http://localhost:9090
or
http://your_prometheus_ip:9090
). You might also want to give it a ‘Name’ that’s easy to remember, like “My Prometheus Server” or “Production Metrics”. Depending on your Prometheus setup, you might need to adjust other settings, such as authentication details (if Prometheus is secured), but for most basic setups, just the URL is enough. After entering the URL, hit the ‘Save & Test’ button. Grafana will attempt to connect to your Prometheus server and confirm if it can fetch metrics. If you see a green ‘Data source is working’ message, boom! You’re good to go. You’ve successfully laid the groundwork for pulling all that juicy
server status
data into Grafana. This process is remarkably similar for other data sources like InfluxDB (where you’d specify the database, user, and password) or even cloud providers where you’d typically provide API keys or credentials. The key is establishing that initial connection so Grafana can start its magic. Without this foundational step, guys, your beautiful dashboards will remain stubbornly blank. So, take your time here, make sure the connection is solid, and double-check your URLs and credentials. This is the bedrock of reliable
server status monitoring
.
Creating Your First Grafana Dashboard for Server Health
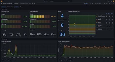
Alright, my friends, with your data sources humming along nicely, it’s time for the fun part: building your very first Grafana dashboard to get a real-time pulse on your server health ! This is where you transform raw numbers and metrics into visually appealing and easily understandable insights. Think of a dashboard as your command center, a single pane of glass where you can check server status at a glance. To get started, head over to the left-hand navigation in Grafana, hover over the ‘+’ icon (or the ‘Create’ button), and select ‘Dashboard’. You’ll be greeted with an empty canvas, ready for your artistic touch. The first thing you’ll want to do is add a panel. Click on ‘Add new panel’ or ‘Add an empty panel’. This is where you’ll define what specific metric you want to visualize and how. For effective server health monitoring , you’ll want to track a few core metrics right off the bat, like CPU usage, memory utilization, disk space, and network activity. Let’s create a few panels for these essentials, shall we?
When you add a panel, you’ll typically start in the ‘Query’ tab. Here, you select your data source (the one we just set up, like Prometheus) and then write a query to fetch the desired metric. For example, to monitor CPU utilization from Node Exporter via Prometheus, you might use a query like
100 - (avg by (instance) (rate(node_cpu_seconds_total{mode="idle"}[5m])) * 100)
for idle CPU, or
sum by (instance) (rate(node_cpu_seconds_total{mode!="idle"}[5m])) * 100
for active CPU usage. You’ll then head to the ‘Transform’ and ‘Visualize’ tabs. In ‘Visualize’, you choose the type of graph or display for your data. For CPU and memory, a simple
Graph
or a
Gauge
works wonders, showing trends over time or current percentage usage. For disk space, a
Stat
panel showing the percentage free or total bytes used can be super effective. Don’t be afraid to experiment with different panel types – Grafana offers a rich variety, including Bar Gauge, Table, Heatmap, and many more, allowing you to present your
server status
data in the most impactful way possible. Add a title to each panel, like “CPU Usage” or “Memory Free,” so you know exactly what you’re looking at. Repeat this process for other critical metrics: create a panel for memory (e.g.,
node_memory_MemAvailable_bytes / node_memory_MemTotal_bytes * 100
for available memory percentage), another for disk utilization (e.g.,
100 - (node_filesystem_avail_bytes{fstype="ext4",mountpoint="/"} / node_filesystem_size_bytes{fstype="ext4",mountpoint="/"} * 100)
for root disk usage), and one for network traffic (e.g.,
rate(node_network_receive_bytes_total[5m])
and
rate(node_network_transmit_bytes_total[5m])
). These initial panels form the backbone of your
server health dashboard
.
Now, here’s a pro tip for making your dashboards incredibly flexible and powerful:
templating and variables
. Instead of hardcoding server names or mount points in every query, you can use variables. For instance, create a variable named
server
that dynamically fetches a list of all your server instances from Prometheus. Then, in your panel queries, replace
instance="your_server_name"
with
instance="$server"
. This allows you to select a server from a dropdown at the top of your dashboard, and
all
panels will instantly update to show metrics for that chosen server. This is super handy for managing many servers and drilling down into specific
server statuses
without creating a separate dashboard for each. You can add more variables for things like
filesystem
or
network_interface
to provide even more granular control. Once you’re happy with your panels, hit the ‘Save dashboard’ button, give it a meaningful name like “Server Health Overview” and choose a folder to organize it. Congratulations, you’ve just built your first comprehensive
Grafana server status
dashboard! This is a massive step towards truly understanding and managing your infrastructure. Feel free to tweak colors, add thresholds, and arrange your panels logically. The goal is to make it easy for you and your team to quickly assess
server health
and spot anything out of the ordinary. Keep iterating and refining it; the best dashboards evolve over time as your monitoring needs change. It’s all about getting that immediate visual feedback, guys, making
monitoring server status
less of a chore and more of an intuitive experience.
Deep Dive into Key Server Metrics
Alright, team, we’ve got our data sources connected and our first dashboard up and running. But to truly excel at server status monitoring with Grafana, you need to understand what you’re looking at. Just seeing numbers isn’t enough; you need to grasp what those numbers signify for your server health . Let’s take a deep dive into the most critical server metrics, what they mean, and why they’re crucial for effective Grafana server status checks. This understanding will empower you to not only spot problems but also to anticipate them and make informed decisions about your infrastructure. We’re going to break down the big four: CPU, Memory, Disk, and Network.
CPU Utilization
First up, let’s talk about
CPU Utilization
. The CPU (Central Processing Unit) is the brain of your server, responsible for executing instructions and performing calculations. High CPU utilization often indicates that your server is working hard, processing many tasks. While some high usage is expected,
consistently high CPU utilization
(say, above 80-90% for prolonged periods) can be a red flag. It means your server might be struggling to keep up, leading to sluggish performance for applications and users. When you’re monitoring CPU in Grafana, you’ll typically look at metrics like
node_cpu_seconds_total
(from Node Exporter) broken down by different modes (idle, user, system, iowait). A high percentage in
user
mode means user applications are consuming a lot of CPU, while high
system
mode indicates the kernel is busy. A significant
iowait
percentage suggests that the CPU is waiting for disk I/O operations to complete, which can point to a disk bottleneck rather than a pure CPU problem.
Suddenly elevated CPU usage
could signal a runaway process, a denial-of-service attack, or an application bug.
Gradual increases over time
might suggest a need for capacity planning, meaning your application workload is growing, and you might need to scale up or out. Always look at the
trend over time
rather than just instantaneous spikes. A brief spike might be normal for certain tasks, but sustained high usage is what you need to worry about. Monitoring this in Grafana allows you to quickly identify which server, and potentially which process, is hogging resources, enabling you to take corrective action, whether it’s optimizing code, restarting a service, or upgrading hardware. It’s truly a foundational metric for
server health monitoring
.
Memory Usage
Next, we have
Memory Usage
, specifically RAM (Random Access Memory). RAM is where your server stores data that applications are actively using, allowing for quick access. When a server runs out of RAM, it starts using
swap space
on the disk, which is significantly slower. This
swapping
can drastically degrade performance, making your server feel incredibly sluggish. In Grafana, you’ll want to monitor metrics like
node_memory_MemTotal_bytes
,
node_memory_MemAvailable_bytes
,
node_memory_Cached_bytes
, and
node_memory_SwapTotal_bytes
/
node_memory_SwapFree_bytes
. The
MemAvailable
metric is usually the most relevant as it indicates how much memory is
actually available
for new applications, taking into account things like cached memory that can be quickly freed up.
High memory consumption
that pushes your
MemAvailable
very low, especially coupled with significant swap usage, is a clear warning sign. This could point to a memory leak in an application, an inefficient database query, or simply that your server’s RAM is insufficient for its current workload. The dreaded “Out Of Memory” (OOM) killer can strike in such scenarios, forcibly terminating processes to free up memory, which can lead to application crashes and service interruptions. Visualizing memory usage trends in Grafana helps you understand if your applications are efficiently using memory, if you have enough RAM for peak loads, and if you need to optimize your applications or add more physical memory. It’s a critical component of assessing overall
server status
.
Disk I/O and Free Space
Moving on to
Disk I/O and Free Space
. Your server’s disks store all your data, operating system, applications, and logs. There are two main aspects to monitor here:
available disk space
and
disk input/output (I/O) performance
. Running out of disk space is a classic rookie mistake that can bring a server to its knees, causing applications to fail, logs to stop writing, and even the OS to become unstable. In Grafana, you’ll track
node_filesystem_avail_bytes
and
node_filesystem_size_bytes
for each mount point (e.g.,
/
,
/var
,
/home
) to calculate the percentage of free space. A good rule of thumb is to set alerts when disk usage approaches 80-90% to give yourself ample time to clean up old files, expand storage, or offload data. Just as important is
Disk I/O
. If your applications are constantly reading from or writing to disk, the disk can become a bottleneck, slowing down your entire server, even if CPU and memory are fine. Metrics like
node_disk_read_bytes_total
,
node_disk_written_bytes_total
, and
node_disk_io_time_seconds_total
(from Node Exporter) help you understand the load on your disks. High I/O wait times (which we mentioned can affect CPU) are a direct indication of a disk bottleneck. Grafana dashboards can show you which disks are most active and if they are reaching their performance limits, enabling you to optimize database queries, move data to faster storage, or distribute I/O load. Monitoring both disk space and I/O provides a comprehensive view of your storage health, essential for solid
server status monitoring
.
Network Performance
Finally, let’s talk about
Network Performance
. In today’s interconnected world, almost every application relies heavily on the network. Poor network performance can manifest as slow loading times, dropped connections, and frustrated users, even if your server’s CPU, memory, and disk are performing optimally. You’ll want to monitor metrics like
node_network_receive_bytes_total
and
node_network_transmit_bytes_total
(from Node Exporter) to track incoming and outgoing bandwidth utilization for each network interface.
Sudden drops in traffic
could indicate a service outage, while
unexpected spikes
might suggest a denial-of-service attack or a misconfigured application sending too much data. Beyond raw throughput, you should also consider metrics like
node_network_errs_total
(packet errors) and
node_network_drop_total
(dropped packets). An increase in these error or drop counts is a strong indicator of network issues, such as faulty cabling, misconfigured network cards, or an overloaded switch. For applications that require low latency, you might also want to monitor network latency itself (though this often requires specific application-level metrics or external tools). Grafana allows you to visualize these metrics over time, helping you identify network bottlenecks, troubleshoot connectivity issues, and ensure your server is communicating effectively with the rest of your infrastructure and the outside world. This comprehensive approach to
Grafana server status monitoring
across CPU, memory, disk, and network provides an invaluable toolkit for maintaining peak server health. Mastering these metrics gives you the insights needed to keep your systems robust and responsive, ensuring a fantastic experience for your users and peace of mind for you, guys. Trust me, understanding these core metrics is where you go from just seeing graphs to truly
diagnosing
and
solving
problems proactively.
Advanced Grafana Features for Server Status Monitoring
Okay, guys, you’ve mastered the basics of server status monitoring with Grafana: connecting data sources and building those initial dashboards. Now, let’s kick it up a notch and explore some of Grafana’s more advanced features that will truly elevate your monitoring game. These aren’t just bells and whistles; they’re powerful tools that enable proactive problem-solving, efficient troubleshooting, and dynamic infrastructure management. We’re talking about making your monitoring smarter , more responsive, and incredibly flexible. Let’s dive into Alerting , Templating , and Annotations – three features that are indispensable for any serious Grafana server status setup.
Alerting and Notifications
First up, and arguably one of the most critical advanced features for
monitoring server status
, is
Alerting and Notifications
. What good is a beautiful dashboard if you have to stare at it
24
⁄
7
to catch a problem? Grafana’s alerting engine allows you to define rules based on your metric thresholds, and if those thresholds are breached, it can send notifications to various channels. This means you can be notified
immediately
when a server’s CPU goes above 90%, or disk space drops below 10%, without constant manual checks. To set up an alert, you typically edit a panel on your dashboard. In the panel’s settings, you’ll find an ‘Alert’ tab. Here, you define your alert rule: choose the data source, write the query (often the same one you used to display the metric), and then specify the conditions that trigger the alert (e.g.,
max() of query(A, 5m) > 90
for CPU usage over 90% for 5 minutes). You’ll set a ‘no data’ behavior (what happens if Grafana can’t get data) and ‘for’ duration (how long the condition must be true before the alert fires). This ‘for’ duration is crucial to avoid flapping alerts from brief, normal spikes. Next, you need to configure
Notification Channels
. Grafana supports a wide array of channels: email, Slack, PagerDuty, VictorOps, Webhooks, Microsoft Teams, and many more. You set these up globally in Grafana’s configuration settings (under ‘Alerting’ -> ‘Notification channels’). Once a channel is configured (e.g., providing your Slack webhook URL), you can select it when creating your alert rule. Now, when your server’s health metrics cross a critical threshold, Grafana will send a message to your chosen channel, letting you and your team know
instantly
. This proactive approach to
server status monitoring
is a game-changer, allowing you to react to issues before they impact users. It transforms your monitoring from reactive observation to proactive intervention, ensuring you’re always one step ahead in maintaining optimal
server health
. Seriously, guys, set up those alerts! It’s the difference between a peaceful night’s sleep and a frantic scramble at 3 AM.
Templating and Variables
We briefly touched upon
Templating and Variables
earlier, but let’s really emphasize their power for dynamic
server status monitoring
. Hardcoding server names into every panel query is not only tedious but also makes your dashboards rigid and hard to scale. Variables allow you to make your dashboards incredibly flexible and reusable. Instead of building a separate dashboard for each server, you can create one masterpiece and use a dropdown menu to switch between different server instances, or even groups of servers, instantly updating all panels. To set this up, go to your dashboard settings (the gear icon at the top of the dashboard), then navigate to ‘Variables’. Click ‘Add variable’. For a common use case, like selecting a server instance, you’d choose a ‘Query’ type variable. If you’re using Prometheus, your query might be
label_values(instance)
which fetches all unique
instance
labels (typically your server hostnames) from your Prometheus metrics. You can also define custom ‘all’ values, multi-select options, and even use regex to filter the list. Once defined, you can then use this variable, denoted as
$variable_name
(e.g.,
$server
), in your panel queries. So, your CPU query, instead of
instance="server-01"
, becomes
instance="$server"
. Now, a dropdown appears at the top of your dashboard, allowing you to seamlessly
check server status
for any specific machine by just selecting it. You can create multiple variables: for different environments (prod, staging), different application types, or even different network interfaces. This level of abstraction makes your
Grafana server status
dashboards incredibly powerful and scalable, especially when managing a large and dynamic infrastructure. It saves you tons of time and ensures consistency across your monitoring efforts. It’s truly a must-have for efficient operational visibility, guys, allowing you to consolidate your monitoring views dramatically.
Annotations and History
Finally, let’s explore Annotations and History . While dashboards show you trends and current states, sometimes you need context. What happened last Tuesday that caused that CPU spike? Was it a deployment? A scheduled batch job? Annotations allow you to mark specific points in time on your Grafana graphs with textual notes, providing invaluable context for server status monitoring . This feature helps correlate events with changes in your metrics. For example, you can add an annotation when you deploy a new version of an application, perform maintenance, or observe an unusual incident. To add an annotation, simply click on the desired point in time on a graph, and a dialog will pop up where you can add a description and tags. These annotations can be manually added, but even better, they can be programmatically generated via the Grafana API, or pulled from data sources. For instance, you could configure your deployment pipeline to automatically send an annotation to Grafana every time code is pushed to production. This creates a powerful historical record directly on your graphs, making it significantly easier to diagnose problems by seeing if a metric change aligns with a known event. When you see a sudden dip in network traffic, a quick glance at the annotations might show “Database migration started.” This immediate context is incredibly valuable for troubleshooting and understanding the behavior of your servers over time. This historical context is essential for understanding the evolution of your server status and identifying the root cause of issues, rather than just knowing they occurred. It adds a narrative layer to your data, guys, making your monitoring not just about numbers, but about understanding the story of your infrastructure.
Best Practices for Effective Server Monitoring
Alright, guys, we’ve covered a lot of ground, from setting up data sources and building dashboards to diving deep into key metrics and leveraging advanced Grafana features like alerting and templating. But just having the tools isn’t enough; to truly master server status monitoring with Grafana, you need to adopt some best practices. These aren’t just rules; they’re habits that will ensure your monitoring system is not only robust but also genuinely useful, providing you with actionable insights and peace of mind. Let’s talk about how to make your Grafana server status setup a well-oiled machine, continually delivering value and helping you maintain stellar server health .
One of the most crucial best practices is to regularly review and refine your dashboards . Your infrastructure isn’t static, and neither should your monitoring be. As you deploy new applications, scale your services, or encounter new types of issues, your dashboards should evolve. Dedicate time periodically (e.g., monthly or quarterly) to sit down with your team and review your server status dashboards. Are they still showing the most critical metrics? Are there any panels that are consistently ignored, or new metrics that would be more valuable? Is the layout logical and easy to interpret at a glance? Sometimes, less is more; overly cluttered dashboards can be overwhelming and lead to alert fatigue . The goal is clarity and actionability. If you find yourself frequently switching between dashboards or digging into logs to get information that should be on a dashboard, it’s a sign that your monitoring needs refinement. Keep them lean, focused, and always reflecting the current state of your operational priorities. This iterative process ensures your Grafana server status dashboards remain relevant and effective, constantly providing the most important insights for server health monitoring .
Another fundamental practice is baselining . What’s normal for your server? Without knowing what typical performance looks like, it’s incredibly hard to identify what’s abnormal . For example, 70% CPU usage might be high for an idle web server but perfectly normal for a database server during peak hours. Baselining involves observing your server’s metrics over a period (e.g., weeks or months) to establish a baseline of normal behavior under various load conditions. Once you understand your baseline, you can set more intelligent and meaningful alert thresholds. Instead of a generic “alert if CPU > 80%,” you might set an alert like “alert if CPU is 2 standard deviations above its 7-day average for more than 15 minutes.” This reduces false positives and ensures that your alerts are genuinely indicative of a problem. Grafana’s graphing capabilities are perfect for baselining; you can overlay historical data to compare current performance against past norms. This allows you to truly understand your server health and react to deviations that matter, rather than just arbitrary thresholds. It transforms your server status checks from guesswork into data-driven precision, guys.
Beyond just reacting, strive for proactive vs. reactive monitoring . While alerts are fantastic for reactive problem-solving, the ultimate goal is to catch issues before they become critical. This means setting up alerts not just for when things break, but for when they start to look like they might break . For example, instead of alerting when disk space is 95% full, alert when it’s 80% and trending upwards rapidly. Use predictive analytics or trend-based alerts where possible. This requires a deeper understanding of your system’s behavior and capacity planning. For example, if your memory usage has been steadily increasing by 5% each week for the past month, even if it’s still below your critical threshold, it’s a good candidate for a warning alert. This gives you time to investigate potential memory leaks or plan for a memory upgrade before an outage occurs. Grafana, especially when combined with powerful data sources like Prometheus, can help visualize these trends, allowing you to spot potential issues far in advance. It’s about getting ahead of the curve and preventing incidents rather than just mitigating them. This shift from simply checking server status to predicting server health is a hallmark of sophisticated monitoring, truly making you a monitoring pro.
Finally, don’t underestimate the power of documentation and collaboration . Your Grafana dashboards and alert configurations should be well-documented. What does each panel represent? What’s the significance of a particular alert? What steps should be taken when an alert fires? Sharing this knowledge within your team ensures that everyone understands the server status and knows how to react. Leverage Grafana’s features like ‘Description’ fields for panels and dashboards, and create runbooks or wikis linked from your alerts. Encourage team members to contribute to and use the dashboards. A collaborative approach to monitoring server status ensures that the system is continually improved and that collective knowledge helps to quickly resolve issues. In essence, effective Grafana server status monitoring isn’t just about the tools; it’s about the processes and the culture you build around them. By following these best practices, you’ll ensure that your monitoring system is not just a collection of graphs, but a living, breathing component of your reliable infrastructure, providing critical insights into your server health every single day. This holistic approach makes all the difference, guys.
Conclusion
And there you have it, folks! We’ve journeyed through the essentials and advanced techniques for mastering server status monitoring with Grafana . We kicked things off by understanding why server monitoring is non-negotiable in today’s digital landscape and how Grafana emerges as the ultimate tool for this critical task. From there, we dove into the practical steps of setting up data sources , linking Grafana to the treasure troves of server metrics from tools like Prometheus and Node Exporter. You learned how to craft your very first server health dashboard , transforming raw data into intuitive visualizations, making checking server status an absolute breeze. We then took a deep dive into the most vital server metrics – CPU, Memory, Disk, and Network – demystifying what those numbers truly mean for your server health and how to interpret them effectively. We didn’t stop there; we explored powerful advanced Grafana features like alerting and notifications to proactively tackle issues, templating and variables for incredibly flexible dashboards, and annotations to add crucial historical context to your graphs. Finally, we wrapped things up with essential best practices for effective monitoring, emphasizing regular reviews, baselining, proactive strategies, and the importance of documentation and collaboration. Remember, guys, your servers are the backbone of your operations, and keeping a vigilant eye on their status is paramount. Grafana empowers you to do just that, turning complex data into actionable intelligence, helping you prevent outages, optimize performance, and ultimately, ensure a smooth, reliable experience for your users. So, go forth, build those dashboards, set those alerts, and become the Grafana server status monitoring wizard your infrastructure deserves! Keep iterating, keep learning, and keep your systems humming along beautifully. You’ve got this! Happy monitoring!