Grafana: Your Ultimate Guide To Data Visualization & Monitoring

L.Audent 63 views
Grafana: Your Ultimate Guide To Data Visualization & Monitoring

Grafana: Your Ultimate Guide to Data Visualization & Monitoring

Hey guys! Ever feel like you’re drowning in data but can’t quite make sense of it all? Well, fear not! Today, we’re diving deep into Grafana , the super-cool, open-source platform that transforms raw data into beautiful, insightful visualizations. Whether you’re a seasoned DevOps pro, a data science enthusiast, or just someone curious about making sense of your data, Grafana is your new best friend. We’ll explore what Grafana is, what it can do, and how you can get started, making your data sing like a chart-topping hit! Let’s get this party started and unravel the magic of Grafana together!

What is Grafana and Why Should You Care?

So, what exactly is Grafana ? In a nutshell, it’s a powerful open-source platform primarily used for data visualization and monitoring. Think of it as your command center for all things data, allowing you to pull information from various sources, transform it, and display it in interactive dashboards. But it’s not just about pretty pictures; it’s about gaining valuable insights that can help you make informed decisions. It can be used by anyone, from the average person to the data expert.

Grafana’s primary function is to help you visualize data from various sources, but it goes way beyond just showing graphs. It provides powerful tools for monitoring, alerting, and exploring your data. Here are some of the key reasons why you should care about Grafana:

  • Data Visualization: Turns raw data into beautiful, easy-to-understand dashboards with various graph types, including time series charts, bar graphs, heatmaps, and more. This makes it easier to spot trends, anomalies, and patterns in your data.
  • Monitoring and Alerting: Allows you to monitor your systems and applications in real-time, setting up alerts to notify you of critical events or performance issues. You can customize alerts via various channels, such as email, Slack, and PagerDuty.
  • Data Exploration: Provides tools for exploring and analyzing your data, letting you drill down into details and understand the root causes of problems.
  • Integration: Integrates with a wide range of data sources, including Prometheus, InfluxDB, Elasticsearch, Graphite, and many more, making it a versatile tool for various use cases.
  • Open Source and Community: Being open-source, Grafana has a large and active community, meaning lots of support, plugins, and integrations are available. It’s constantly evolving, with new features and improvements being added regularly.

Basically, Grafana helps you understand your data better, which means you can make better decisions, solve problems faster, and optimize your systems for peak performance. It’s like having a superpower, helping you cut through the noise and see what truly matters. Whether you are monitoring your home server or a large-scale enterprise, Grafana is a key player in data collection and monitoring your data .

Core Features: Diving Deep into Grafana’s Capabilities

Alright, let’s get into the nitty-gritty of what makes Grafana so awesome. We’ll explore its core features, revealing the power under the hood. Prepare to be amazed!

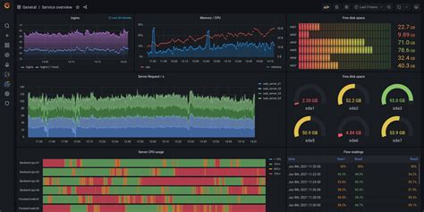
Dashboards: At the heart of Grafana are dashboards – customizable, interactive displays that bring your data to life. These dashboards are like your personal data command centers, where you can view key metrics, track performance, and monitor system health.

  • Customization: Drag and drop panels, resize them, and arrange them however you like. You have full control over the layout and appearance of your dashboards.
  • Interactive: Dashboards are not static; they’re dynamic. You can interact with the panels, zoom in on specific time ranges, and filter data to explore it further.
  • Sharing and Collaboration: Share your dashboards with others and collaborate on building and refining them. This is crucial for teamwork and knowledge sharing.

Data Sources: Grafana supports a huge variety of data sources. Think of these as the connections to where your data lives. Whether it’s cloud services, databases, or time-series databases, Grafana can pull data from them and visualize it. Some common data sources include:

  • Prometheus: A popular open-source monitoring system, perfect for collecting and storing time-series data.
  • InfluxDB: A time-series database designed for high write and query loads.
  • Elasticsearch: A powerful search and analytics engine that’s great for logging and event data.
  • Graphite: A time-series database for monitoring and graphing.
  • Cloud Providers: AWS CloudWatch, Azure Monitor, and Google Cloud Monitoring.

Visualization: Grafana offers a wide range of visualization options. You can choose the right visualization to represent your data effectively. These include:

  • Time Series Graphs: For showing trends over time – perfect for performance metrics and other time-sensitive data.
  • Bar Charts: For comparing data across categories.
  • Heatmaps: For visualizing data density and identifying patterns.
  • Gauge Charts: For displaying single values, like CPU usage or memory consumption.
  • Pie Charts: For showing proportions of a whole.
  • Table Panels: For displaying raw data in a tabular format.

Alerting: Grafana has built-in alerting features. It lets you define rules based on your data and receive notifications when those rules are triggered.

  • Alert Rules: Define conditions for your alerts, such as when a metric exceeds a certain threshold.
  • Notification Channels: Configure how you want to receive alerts: email, Slack, PagerDuty, etc.
  • Incident Response: This helps you react quickly when problems arise, minimizing downtime and improving overall system reliability.

Plugins: Grafana’s functionality is extended with plugins. These can add new data source integrations, visualization types, and more.

  • Data Source Plugins: Integrate with new data sources.
  • Panel Plugins: Add new visualization options.
  • App Plugins: Extend Grafana’s functionality with new features and integrations.

With these core features, Grafana equips you with everything you need to visualize, monitor, and analyze your data effectively. It’s a powerhouse that makes the complex world of data manageable and insightful.

Getting Started with Grafana: Your First Dashboard

Ready to get your hands dirty and build your first dashboard? Let’s walk through the steps to get you up and running with Grafana . Don’t worry, it’s easier than you think!

Installation: The first step is to install Grafana . It’s pretty straightforward, and the process varies depending on your operating system. Here’s a quick overview:

  • Linux: Use your package manager (apt, yum, etc.) to install it. The official Grafana website has detailed instructions for various distributions.
  • Windows: Download the installer from the Grafana website and follow the installation wizard.
  • macOS: You can use Homebrew ( brew install grafana ) or download the package from the Grafana website.

Connecting to a Data Source: Once installed, you need to connect to a data source. Here’s how to do that:

  1. Log in: Open Grafana in your web browser (usually at http://localhost:3000 ) and log in with the default credentials (admin/admin).
  2. Add a Data Source: Go to the configuration menu (the gear icon) and select